merkaio WaitWatch: Smart Waiting Room Management for Healthcare

Overcrowded waiting rooms, frustrated patients, stressed staff – a daily problem in clinics and medical practices. But how do you keep track without constantly walking through the hallways? With merkaio WaitWatch, we've developed a solution that does exactly that.
What is WaitWatch?
WaitWatch is an IoT-based waiting room monitoring system. It captures waiting area occupancy in real-time and visualizes the data in a clear dashboard. No cameras, no facial recognition – 100% privacy-compliant.

Core Features
Real-Time Occupancy
The central dashboard shows at a glance how full each waiting area currently is. Color-coded indicators (green, yellow, red) enable quick assessment of the situation.
Department Detail View
With one click on a department, you see all relevant information:
- Current occupancy with daily trend
- Status of all treatment rooms (free/occupied)
- Average and maximum wait times
- Detailed view per waiting zone

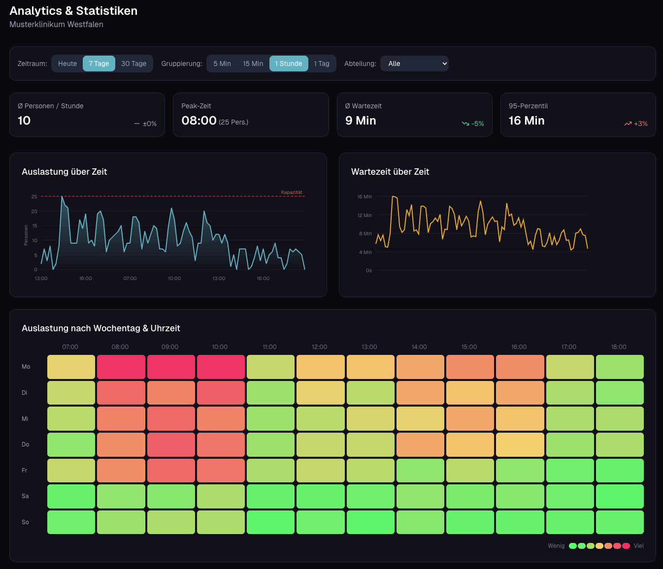
Analytics & Heatmaps
The heatmap feature shows historical patterns: When is it particularly busy? Monday mornings or Friday afternoons? With this data, you can plan staffing more effectively.

The Technology Behind It
WaitWatch is built on proven IoT infrastructure:
- Milesight People Counter: Sensors that count people anonymously – using Time-of-Flight technology, not cameras
- LoRaWAN Connectivity: Wireless installation, range through multiple floors, years of battery life
- merkaio cloud: Secure data storage in German data centers
Privacy by Design
No cameras. No facial recognition. The sensors only detect whether someone enters or leaves the room – completely anonymous. This makes WaitWatch suitable even for sensitive areas like psychiatric departments.
Who is WaitWatch For?
- Hospitals & Clinics: Central overview of all waiting areas
- Medical Centers: Coordination of multiple departments
- Emergency Rooms: Quick response to overcrowding
- Government Offices: Optimization of wait times
Get Started
Want to test WaitWatch in your facility? We guide you from planning through installation to ongoing operations.
Ready to build your IoT project?
From idea to production – we guide your IoT journey.