merkaio WaitWatchWaiting Room Monitoring
Intelligent real-time monitoring for clinics and practices. Optimize wait times, improve patient experience.
- Real-time Data
- GDPR Compliant
- LoRaWAN
Waiting Room Management is Challenging
Without reliable data, there's no foundation for informed decisions.
Overcrowded Waiting Rooms
Patients wait longer than necessary because capacity isn't optimally utilized.
Unclear Wait Times
Neither staff nor patients know how long the actual wait will be.
Inefficient Resource Planning
Without historical data, proactive staff planning is nearly impossible.
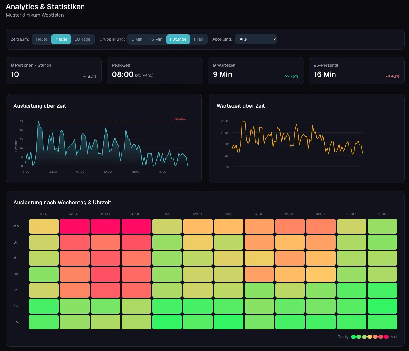
What WaitWatch Offers
A complete dashboard for all aspects of waiting room management.
Live Occupancy
See in real-time how many people are in each waiting room.
Treatment Rooms
Overview of which rooms are free or occupied - at a glance.
Wait Time Tracking
Average and maximum wait times per zone and department.
Analytics & Heatmaps
Historical analysis shows peak times and optimization potential.
Department Detail View
One click on a department shows all relevant information: live occupancy, treatment rooms, and wait times at a glance.
- Real-time occupancy with daily trend
- Status of all treatment rooms (free/occupied)
- Average and maximum wait times
- Detailed view per waiting zone
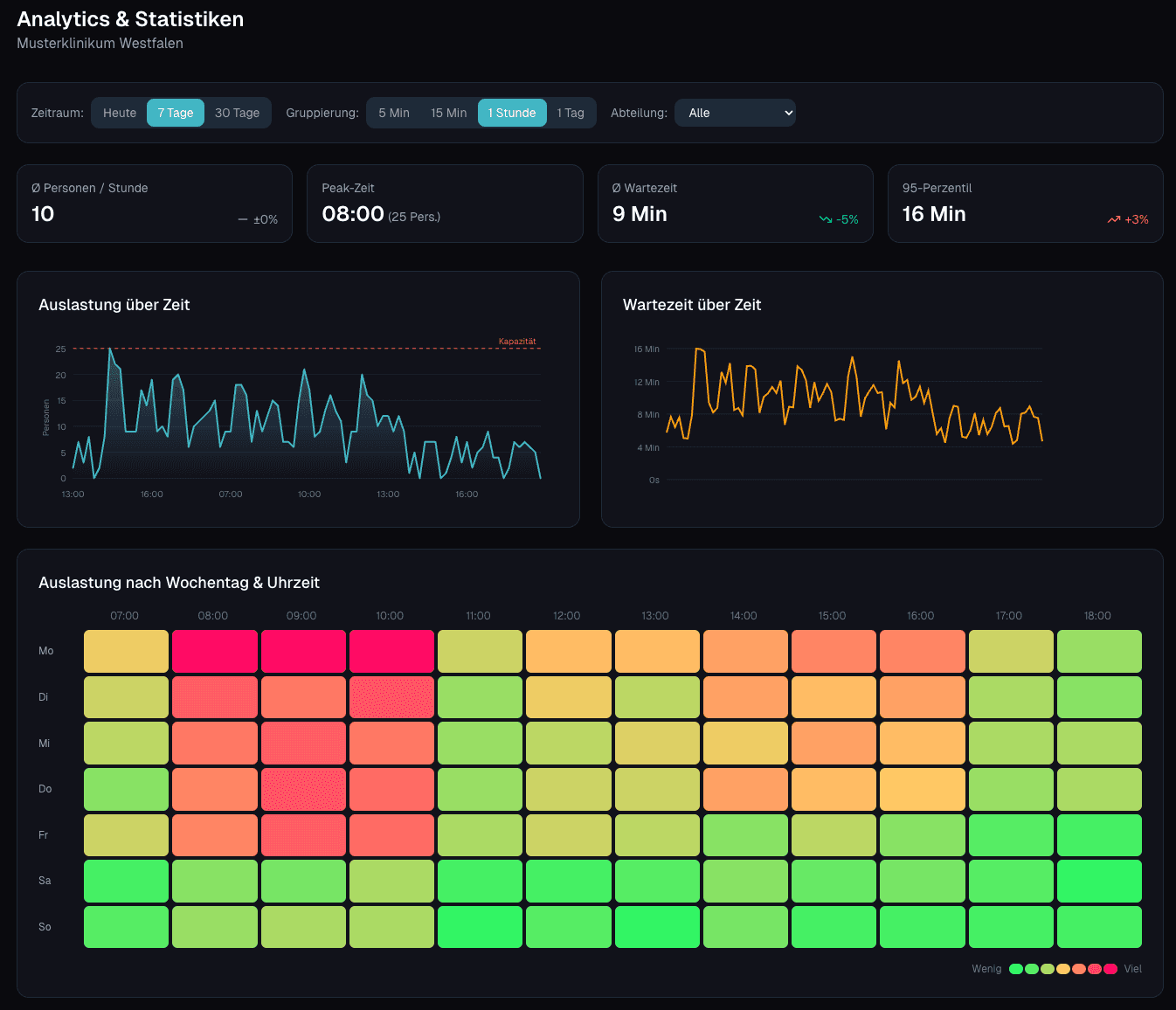
Analytics & Heatmaps
Identify historical data and patterns - for data-driven decisions.
Heatmap: When Is It Busy?
The heatmap shows at a glance when waiting rooms are overloaded. Weekday × time of day - identify patterns and plan staff accordingly.
- Identify weekly patterns: Monday mornings vs. Friday afternoons
- Identify peak times and schedule staff accordingly
- Data-driven capacity planning instead of guesswork
- Compare departments and learn from each other
Proven Technology
WaitWatch is built on reliable sensor technology and privacy-compliant infrastructure.
Privacy by Design
No cameras, no facial recognition. Milesight sensors count anonymously using Time-of-Flight.
Wireless Installation
LoRaWAN sensors are installed in minutes - no wiring or IT intervention needed.
Flexibly Scalable
Start with one waiting room and expand as needed.
Sensor Hardware
Milesight
LoRaWAN People Counter
- LoRaWAN
- No camera - 100% privacy
- Dwell time measurement
Leading companies worldwide trust merkaio
“With Timo and Robin, you're not only on the safe side technically - you also get the best human support! Whether it's quick help in everyday life or complex IT solutions: the guys from merkaio think along with you, act quickly and speak a language you understand. The collaboration is uncomplicated, reliable and always on an equal footing. That makes IT fun - and above all: it works! Big thank you to the team!”
Sonja Aßer
Data Manager, ARGE, Germany

“I got to know Timo and Robin as dedicated and professional partners who make a lot of things possible for their clients that initially seem impossible. I felt very well advised. The services offered have thoroughly convinced me.”
Andrea Pawlowski
Communications Manager, Golem.de, Germany

“I recently worked with Timo and the merkaio team, and honestly, it turned out to be one of the best tech decisions I have made for my business. Right from the start, Timo took the time to walk me through every step in a simple and calm way. No matter how many questions I had, he never rushed me. The results speak for themselves. With merkaio, we reduced our monthly expenses from $1,300 down to $250. This was a huge win for us.”
Aleksandr Shuliko
CTO, EVA Real Estate, UAE

“merkaio manages our Proxmox cluster reliably and professionally. The team handles continuous monitoring and regular updates for us and responds very quickly to any issues or inquiries. They also configure new nodes, systems, and applications that we need to add to our cluster. With merkaio's proactive support, our cluster and the business-critical applications running on it remain stable, and high availability is consistently ensured. We value the professional collaboration and the noticeable relief it brings to our daily operations.”
Pascal Hakkers
CEO Aphy B.V., Netherlands

“Counting on the merkaio team was crucial, their expertise and solutions gave us the pace to deploy in production our services, even suggesting and performing improvements over our configuration and setup. We expect to keep counting on them for continuous maintenance of our services and implementation of new solutions.”
Gabriel Sanz Señor
CEO Odiseo Solutions, Spain

“From the initial consultation to the final implementation, everything was absolutely professional, efficient, and to my complete satisfaction. I particularly appreciate the clear communication, transparent pricing, and the comprehensive expertise that both bring to the table. They take care of the maintenance, which frees up my time enormously and allows me to focus on other important areas of my business - with the good feeling that our IT is in the best hands. I can recommend merkaio without reservation!”
Sebastian Maier
CEO Yonju GmbH

“We have had very good experiences with Mr. Wevelsiep and merkaio. The consultation was professional, clearly understandable, and at fair prices. The team not only implemented our requirements but also thought along and proactively. Instead of just processing individual tasks, they provided us with well-founded explanations that strengthened our own understanding. merkaio took a lot of pressure off us with their structured approach - that was exactly what we needed and is the reason why we keep coming back.”
Matthias Zimmermann
CEO Annota GmbH

“Robin and Timo provided excellent support! We received truly competent advice and will gladly return to their services in the future.”
Simon Deutsch
CEO WiseWhile UG

Let's discuss your infrastructure. Digital and on-site.
Whether it's IoT platform development, hardware selection, managed hosting for ChirpStack, ThingsBoard, Grafana or NetBird VPN, or migration from a self-hosted setup - we'll find the right solution for your use case. Book a free 30-minute consultation, no commitment required.
Your contact
Timo Wevelsiep
CEO, merkaio